Дневник для мотивации и дистанции нл10-40

1
Статистика
Статистика
1
Статистика темы
  • Популярность
    Топ-4793
  • Постов
    22
  • Просмотров
    829
  • Подписок
    1
  • Карма автора
    +43
1 2
  • Доброго времени суток. Хочу попробовать вариант с дневником для самодисциплины, так как в последнее время совсем мало накатываю и результаты ухудшились. Всем добра

    Ответить Цитировать
    1/16
    + 0
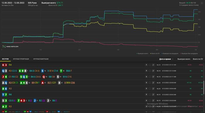
  • Хотел бы поделиться лучшим отрезком. Очень хочу вернуться хотя бы отчасти к таким результатам, сейчас на 80к рук винрейт 30-32бб\100 в основном на нл10

     

     

    Ответить Цитировать
    2/16
    + 0
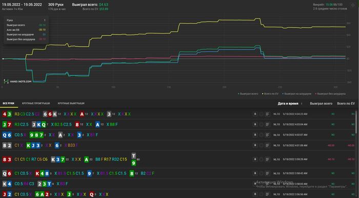
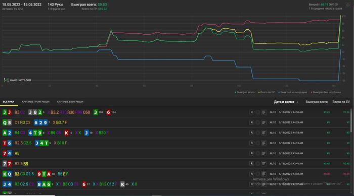
  • Общий график

     

    post-150741-1652316399796a_thumb.jpg

     

    post-150741-16523164167d5b_thumb.jpg

     

    Ответить Цитировать
    3/16
    + 0
  • Так же хочу подключить занятия с тренером и после тренировок обсуждать, на чём концентрируюсь на данном периоде времени и в чём улучшил свою игру.

    Ответить Цитировать
    4/16
    + 0
  • Apollo_Krit1979 @ 12.05.22 

    Хотел бы поделиться лучшим отрезком. Очень хочу вернуться хотя бы отчасти к таким результатам, сейчас на 80к рук винрейт 30-32бб\100 в основном на нл10

     

     

    Результаты впечатляют! играешь в приложениях, судя по всему?   я что-то каждый раз боюсь что там с софтом и настройкой жесткий геморой..... правильно я боюсь? ))))

    Ответить Цитировать
    1/5
    + 0
  • Откатал сессию первую после застоя, нл10-20. 40 Подключу думаю позже. Буду прибавлять понемногу ежедневно в кол-ве рук. Сессия получилось отличной. Оппоненты пару раз доехали к риверу, но не считая этого, все блефы, вскрытия и выставления оказались успешными.

     

    Ответить Цитировать
    5/16
    + 1
  • mishutka8,  В личке всё написал)

    Ответить Цитировать
    6/16
    + 0
  • И так, откатал 2 сессию тоже получилась хорошая, только пару раз натянули гатшот к риверу, обидно конечно, но зато план на раздачи работал. Получалось добирать, стилить и пару раз даже прошёл чистый блеф. Как и планировал откатал на 100рук больше. Игры было много, так что уложился в 2 часа 20 мин.

     

    Ответить Цитировать
    7/16
    + 1
  • Apollo_Krit1979 @ 13.05.22 

    И так, откатал 2 сессию тоже получилась хорошая, только пару раз натянули гатшот к риверу, обидно конечно, но зато план на раздачи работал. Получалось добирать, стилить и пару раз даже прошёл чистый блеф. Как и планировал откатал на 100рук больше. Игры было много, так что уложился в 2 часа 20 мин.

     

    отлично, продолжай так же! )))

    Ответить Цитировать
    2/5
    + 1
  • Третий день позади. Получился тоже достаточно плюсовый, хоть 1 раз очень обидно не доехал в 3 вэй олыне. Хотя стоял очень прилично. Первую половину сессии не мог никак зацепиться за борды, приходилось баррелить на гатшотах или оверах, это был максимум. Переждал, далее ситуация поправилась, было с чем добирать, с чем вскрывать и так далее. Единственная раздача, которая не понравилась, очень мало добрал с QQ, слишком явно показывал оверпару и раздача закончилась на префлопе. В остальном игрой доволен. Как и планировал, сегодня 700 рук, игры было много.

     

    Ответить Цитировать
    8/16
    + 0
  • Apollo_Krit1979 @ 14.05.22 

    Третий день позади. Получился тоже достаточно плюсовый, хоть 1 раз очень обидно не доехал в 3 вэй олыне. Хотя стоял очень прилично. Первую половину сессии не мог никак зацепиться за борды, приходилось баррелить на гатшотах или оверах, это был максимум. Переждал, далее ситуация поправилась, было с чем добирать, с чем вскрывать и так далее. Единственная раздача, которая не понравилась, очень мало добрал с QQ, слишком явно показывал оверпару и раздача закончилась на префлопе. В остальном игрой доволен. Как и планировал, сегодня 700 рук, игры было много.

     

    хорошо идешь ! держать строй! =)))

    Ответить Цитировать
    3/5
    + 0
  • Вот он, первый минусовый день, в связи с обстоятельствами пришлось играть в плохое время. Уровень средней оппозиции был выше обычного + из-за недостатка онлайна пришлось подключить нл40. По закону подлости неудачные стычки происходили на нл40, а плюсовые раздачи на нл10. Ну так или иначе дистанция маленькая, да и мне откровенно не везло, из 3 выставлений ни одного не выйграл. Такое случается, нужно двигаться дальше. Игру приостановил раньше поскольку не видел смысла дальше играть в не очень приятном состоянии и избежать возможного тильта и ещё больших проблем. 

     

    Ответить Цитировать
    9/16
    + 0
  • Сегодня праздную др, так что обойдусь без катки и так только домой попал) Всем хорошего настроения!

    Ответить Цитировать
    10/16
    + 0
  • Apollo_Krit1979 @ 16.05.22 

    Сегодня праздную др, так что обойдусь без катки и так только домой попал) Всем хорошего настроения!

    с днем рожденья! ) успехов!

    Ответить Цитировать
    4/5
    + 1
  • Прошло первое занятие с тренером и до этого для тренировки записал лайв сессию на 1час. Определились, что нужно поработать над сайзингами, подключить чек рейзы на флопе и плотно сделать упор на нотсы, так же убрать коллы на SB. Постараюсь всё соблюдать и вводить в игру. А вот и небольшая сессия на сегодня

    Для максимальной вдумчивой игры придётся оставить 2-3 стола, так что по планам около 4 часов уделять, а рук сколько получится.

    Ответить Цитировать
    11/16
    + 0
  • Вчера пришлось играть в плохое время, так что наиграл 100 рук, решил не выкладывать а запостить с сегодняшней сессией. В плане на игру, завышаю сайзинги 3бетов в основном и побольше добавляю к изолейтам против фишей, разница чувствуется, хоть из-за этого дисперсия немного раскачивается. По геймплану всё было хорошо, правда что-то много переезжают.

     

    Ответить Цитировать
    12/16
    + 0
  • Просто ужаснейшая сессия, в начале словил кулер не в свою сторону и переезд когда стоял 80%, долго терпел, исправлял ситуацию, почти вышел в ноль и тт началось... Пару фишей за 2 пота наловили свои 2-4 аута на ривере и выставились, очень мало цеплялся за доску. Такое случалось и не раз, нужно было придерживаться оптимальной игры и выводить в +. Но в последней раздаче я к сожалению вошёл в тильт и сделал грубейшую ошибку стоимостью в стек с AQ, после чего сразу же прекратил игру.

     

    Так же решил посмотреть данные за последнюю неделю и ужаснулся, надеюсь это скоро закончится. 

     

    Ответить Цитировать
    13/16
    + 0
  • Apollo_Krit1979 @ 20.05.22 

    ноль и тт началось... Пару фишей за 2 пота наловили свои 2-4 аута на ривере и выставились, очень мало цеплялся за доску. Такое случалось и не раз, нужно было придерживаться оптимальной игры и выводить в +. Но в последней раздаче я к сожалению вошёл в тильт и сделал грубейшую ошибку стоимостью в стек с AQ, после ч

    ну очевидно что по ев поляну доминируешь, а зеленая подтянется со временем, держись и не тильтуй! твоей линии ев многие бы позавидовали, в том числе и я ! так что нечему тут ужасаться )))  ev - лучшая валюта у покериста, а дистанция все вернет! )

    п.с. главное рейка набивать!  

    Ответить Цитировать
    5/5
    + 0
  • Пропал на пару дней так как приболел к сожалению. В отвратительном состоянии отыграл сессию. Но результаты порадовали. А что самое приятное, так это то что наконец сессия в которой EVшка не выше зелёной. Играл в свой покер, могу выделить 2 кола пот бета на ривере против маньяка на 4 стрит доске, но так или иначе 2 стека я у него забрал в итоге и оверфолд с ТПТК на тёрне против бета рега, это скорее всего были ошибки, в остальном игрой доволен. Хотя в идеале просмотреть всю сессию на здоровую голову.

     

    Ответить Цитировать
    14/16
    + 1
  • Сегодня переапался как скотина. Переехал тузов после блефа с 6ю аутами. На протяжении игры чувствовал, что довольно рассеян. Но в целом уровень игры был более менее. Сил разбирать раздачи после сессии нету, так что может позже напишу мысли или даже выложу отдельно.

     

    Ответить Цитировать
    15/16
    + 0
1 2
1 человек читает эту тему (1 гость):
Зачем регистрироваться на GipsyTeam?
  • Вы сможете оставлять комментарии, оценивать посты, участвовать в дискуссиях и повышать свой уровень игры.
  • Если вы предпочитаете четырехцветную колоду и хотите отключить анимацию аватаров, эти возможности будут в настройках профиля.
  • Вам станут доступны закладки, бекинг и другие удобные инструменты сайта.
  • На каждой странице будет видно, где появились новые посты и комментарии.
  • Если вы зарегистрированы в покер-румах через GipsyTeam, вы получите статистику рейка, бонусные очки для покупок в магазине, эксклюзивные акции и расширенную поддержку.