Дельта нейтрален

44
Статистика
Статистика
44
Статистика темы
  • Популярность
    Топ-6455
  • Постов
    114
  • Просмотров
    19,416
  • Подписок
    44
  • Карма автора
    +16,627
1 2 3 4 5 6
  • Т.к. я ставил лонг, а биток чуть отскочил и целью у меня была задача получить минимальную прибыль что бы была возможность заказать выплату FTMO то сегодня я закрыл опцион и позицию. Профит показывает не большой (я большие профиты в коорах в принципе никогда держать не буду) поэтому ожидаю что 9го числа получу какое-то уведомление (или я пока хз как у них это работает) и выплату запроцессят.

     

    Остальные позиции не зменны.

     

    Баланс 3120 / 5000.

    Ответить Цитировать
    27/67
    + 1
  • Пришла первая выплата от FTMO.   Есть комиссии которые потерялись по ходу дела, но с этим я разберусь и ещё на подходе возврат комиссии за сам челендж.

     

    Ну теперь я точно уверен в том, что вся тема рабочая :) Выходит просто печатный станок. Ыыыы ))

     

    Баланс 3584 / 5000.

    Ответить Цитировать
    28/67
    + 1
  • Сегодня откатило биток что для моих позиций хорошо. Часть аккаунта 25к челенжа что во второй фазе реализовал просадку (вместе с тем и прибыль в опционах) поэтому перенёс позицию и стою сейчас так:

     

    По челенжу 25к первой фазы лонг 0.5 битка, по опционам продажа колла 0,2 битка по 74к.

    Кроме того стоит лонг по аккаунту FTMO объёмом 0,2 битка по  68к и продан колл опцион против него 0,2 по 72к.

     

    Суточная тетта в опционах +38$ и отрицательная тетта в челенжах грубо -22$.

     

    Баланс 4228 / 5000. Думаю что в этом месяце я уже буду в плюсе по фактическому балансу и с funded аккаунтом от FTMO на руках.

    Ответить Цитировать
    29/67
    + 1
  • Из не очень новостей:

    Сильно накосячил в момент когда началась атака на Израиль (в этот момент сильно возрасла волатильность) и купил слишком много страховки для своих позиций. Как итог сжег где-то 1000$ реализованой прибыли )), ну опыт он такой. Плюс не обратил внимание на то что брокера закрыта по выходным торговля (и криптой в том числе), как итог потерял один челенж из-за слишком большого гепа открытия рынка и закрытия, но остаточная стоимость того челенжа была очень не большой так что спасибо не дорого.

     

    Из хорошего:

    FTMO обработали вывод денег за стоимость самого челенжа. Перестроил позиции и сейчас стою так:


    Всё так же лонгую на funded аккаунте FTMO 0,2 битка со средним входом 68к.

    Против него продаю короткие коллы по 64к и купил страховку до 31 мая на 0,1 битка.

     

    Баланс 3900 / 5000. Если бы не накосячил то сейчас был бы уже очень близок к фактическому нулевому балансу. Штош...

    Ответить Цитировать
    30/67
    + 0
  • Продолжаю. Сейчас построил позицию уже до 31 мая и стою следующим образом:


    На аккаунте FTMO лонгую 0.2 битка по ~63k.

    Против лонга стоит такая позиция по опционам:

    В итоге будет следующее:


    Если до 31 мая в любой момент времени биток коснётся 70к я буду просто при своём балансе (учитывая выплату FTMO).

    Если цена битка начнёт падать то при цене 55000 у меня наступает безубыток (аккаунт FTMO ещё будет на руках).

    Если не происходит ни одно ни другое я буду в профите в зависимости от стоимости битка от баксов 100-200 до x2.

     

    Тетта позиции сейчас 30$ в сутки, аккаунт фтмо теряет же лишь 10$ в сутки. А так же я хочу увеличить позицию на аккаунте FTMO поэтому продаю путы что даёт дополнительно ещё 15$ в сутки.

     

    Баланс 3350 /5000. Параллельно на своих аккаунтах плюсую прилично и купил пробный аккаунт в ещё одной конторе.

    Ответить Цитировать
    31/67
    + 0
  • Купил-Продал, Продал-Купил :) Ништяк идёт. Вновь перестроил свои позиции и сейчас стою так:


    Всё тот же лонг по аккаунту FTMO по цене 64400$ объёмом 0,2 битка.

    Шорт 0.2 колл опциона по 66к до 10 мая и шорт 0.1 битка по 61к до 3 мая (всё также хочу увеличить позицию).

     

    Баланс 4338 / 5000. Вполне до конца мая могу и в плюс общий баланс не считая аккаунта FTMO вывести. Ништяк.  

    Ответить Цитировать
    32/67
    + 0
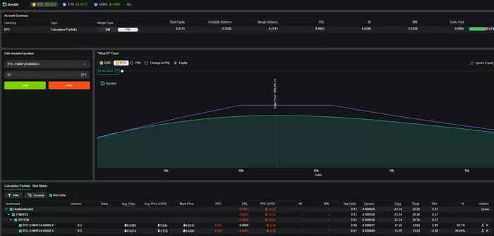
  • k7scooter, какие позиции открываешь? Посмотрел скриншоты, но не понял даты экспирации, страйки, сколько стоят опционы

    Ответить Цитировать
    1/2
    + 0
  • Azi, На аккаунте который я здесь описываю я открываю очень не большие позиции в силу не большого банкролла. Как правило я стараюсь ставить даты не дальше 2-3 недель, стоимость может быть разная в основном я использую симулятор позиций от самой биржи Дерибит где прикидываю что получится на выходе. По ценам на опционы я отталкиваюсь в среднем от суточной тетты которую стараюсь держать не меньше х2 от комиссий которые плачу по Funded аккаунту.

     

    Цена прилично упала за последнее время, я думал докупить по Funded акку, но решил не спешить и посмотреть как будут развиваться события дальше и если нужно будет просто перенесу Пут опцион который у меня в минусе на данный момент на более дальную дату экспирации, что я вчера и сделал.

     

    Сейчас у меня всё так же лонг позиция по аккаунту объёмом 0.2 битка по цене +- 64к и продано 2 опциона пут по 61 и колл по 61 оба на 10 мая.

    На сегодняшний день баланс такой: 4437 / 5000.

    Ответить Цитировать
    33/67
    + 0
  • k7scooter, скажи а получилось вывестит в кэш хоть что-то с проп-фирм?

    Ответить Цитировать
    4/15
    + 0
  • Eugenok, Конечно, я об этом писал в первом посте. Получал выплаты уже от FTMO и от FunderPro. На данный момент я больше не прошел нигде челенджей, но всё в переди. Статегия которой я пользуюсь является по сути своей арбитражем поэтому сомнений в том что всё будет шоколадно - нет.

    Ответить Цитировать
    34/67
    + 1
  • k7scooter, отлично. А то знакомым всем отказывают в выплатах.

    Ответить Цитировать
    5/15
    + 0
  • Eugenok, Я понимаю твой скептицизм, но если тебе что-то не понятно или ты в чём-то не разбираешься то имеет смысл задавать вопросы, а не горланить это скам. Впредь я попрошу тебя воздержаться от постов в этой теме. Спасибо.

     

    Итак время прошло я позиции перестроил вновь и теперь уже продал до конца месяца. Как итог у меня следующая картина:

     

    Лонгую на ФТМО аккаунте сейчас 0.25 битка (выплаты там 80% поэтому фактически мой лонг 0.2 битка) по средней цене 65к.

     

    Продал пут и колл на 31 мая оба объёмом на 0.2 битка по 60к и 66к соответственно.

    Итог будет следующий:

    Если цена битка будет выше 66к я буду захеджирован аккаунтом ФТМО, если цена будет между 60 и 66к буду в профите на 6% (не считая аккаунта фтмо), если опустимся ниже 60к хочу удвоить лонг на фтмо. Ликвидация по фтмо на данный момент где-то в районе 45к за биток, что мне сейчас кажется очень маловероятным.

     

    На сегодня баланс: 4672 / 5000.

    Ответить Цитировать
    35/67
    + -3
  • k7scooter @ 08.05.24 

    а не горланить это скам

    подскажи, какой его пост ты трактуешь подобным образом?

    Ответить Цитировать
    1/1
    + 3
  • barbeysize, Очевидно предыдущий.

    Ответить Цитировать
    36/67
    + 0
  • k7scooter, наоборот я рад что у тебя получается этот процесс. 

     

    Сравниваю с ситуацией с коллегами с форекса и их попытками в проп, которые ничем не закончились. 

     

    Думаю ты неверно меня понял. Как по мне, твоя схема отличная.

    Ответить Цитировать
    6/15
    + 0
  • Eugenok, Ну если я был не прав в оценке твоих сообщений то, конечно же, я прошу прощения.

     

    Продолжаю. Не писал относительно долго т.к. попросту практически ничего не делал и ждал экспирации сегодняшней. Как результат имею следующую картину:


    Ожидаю выплату от FTMO с учётом всех комиссий в размере 500$. (После выплаты у меня будет всё также аккаунт на 50000 новый).

     

    Баланс на рынке опционов: 4982 / 5000.

     

    Итого за 3 прошедших месяца у меня чистый рои будет 9,64% (38,56% годовых) реализованного + 80% не реализованного. И бонусом ещё есть огрызок второй фазы в пропе где я всё ещё так и не смог пройти челендж (его ценность на данный момент около 130$).

     

    После того как прилетит выплата планирую сильно увеличить риск с целью проигрыша этого funded аккаунта и увеличения кеш баланса.

    Ответить Цитировать
    37/67
    + 1
  • Пришла выплата от FTMO (под спойлером)

    И как и планировал теперь я поставил агрессивную позицию и частенько могу лишиться этого фундед аккаунта, но если так случится то я получу чуть больше кеша на балансе.

    Лонгую 0.63 битка на фтмо по цене 69630 и терять буду в сутки 35$.

    На рынке опционов шортую 25000 по 70082 и шорт 0,5 битка пут по 66к и тетта у этой позиции около 48$

    Баланс +576$ профита со старта.

    Ответить Цитировать
    38/67
    + 1
  • Решился таки добавиться на ютуб и расшарить эту стратегию в паблик. Буду благодарен за сабы, комменты, лайкосики и т.п.


    https://www.youtube.com/watch?v=d01Di91lZ5s

    Ответить Цитировать
    39/67
    + 1
  • Сегодня биток пробил мой максимальный стоп лосс по аккаунту и как следствие я сконвертировал фундед аккаунт в деньги.

     

    Итого: 4 месяца (округлю) начальный капиталл 5000$ или 0.08083 битка. Итог 0.1155 битка или 42% прироста что в годовом будет около 130%.

     

    Стоит отметить что я сильно накосячил и половину фундед аккаунта поставил с не правильным плечом и сконвертил не всю сумму + в процессе торговли за прошедшие 4 месяца ещё были приличные косяки (разок 1к сжег). Так что при хорошем исполнении результат должен приближаться к 200% годовых.

     

    Естественно я не заканчиваю, теперь я вновь куплю другой челенж и всё поставлю по кругу (только БР больше доход должен быть выше).

    Ответить Цитировать
    40/67
    + 1
  • Как обстоят дела? Продолжаешь крутить свою арбитражную схему?

    Ответить Цитировать
    1/3
    + 0
1 2 3 4 5 6
1 человек читает эту тему (1 гость):
Зачем регистрироваться на GipsyTeam?
  • Вы сможете оставлять комментарии, оценивать посты, участвовать в дискуссиях и повышать свой уровень игры.
  • Если вы предпочитаете четырехцветную колоду и хотите отключить анимацию аватаров, эти возможности будут в настройках профиля.
  • Вам станут доступны закладки, бекинг и другие удобные инструменты сайта.
  • На каждой странице будет видно, где появились новые посты и комментарии.
  • Если вы зарегистрированы в покер-румах через GipsyTeam, вы получите статистику рейка, бонусные очки для покупок в магазине, эксклюзивные акции и расширенную поддержку.